Every Watt Monitored.
The only platform that connects your solar plant to the energy market. Industrial-grade SCADA meets advanced algorithmic trading.

Integrated Intelligence Modules
A unified stack for utility-scale solar and storage operations.
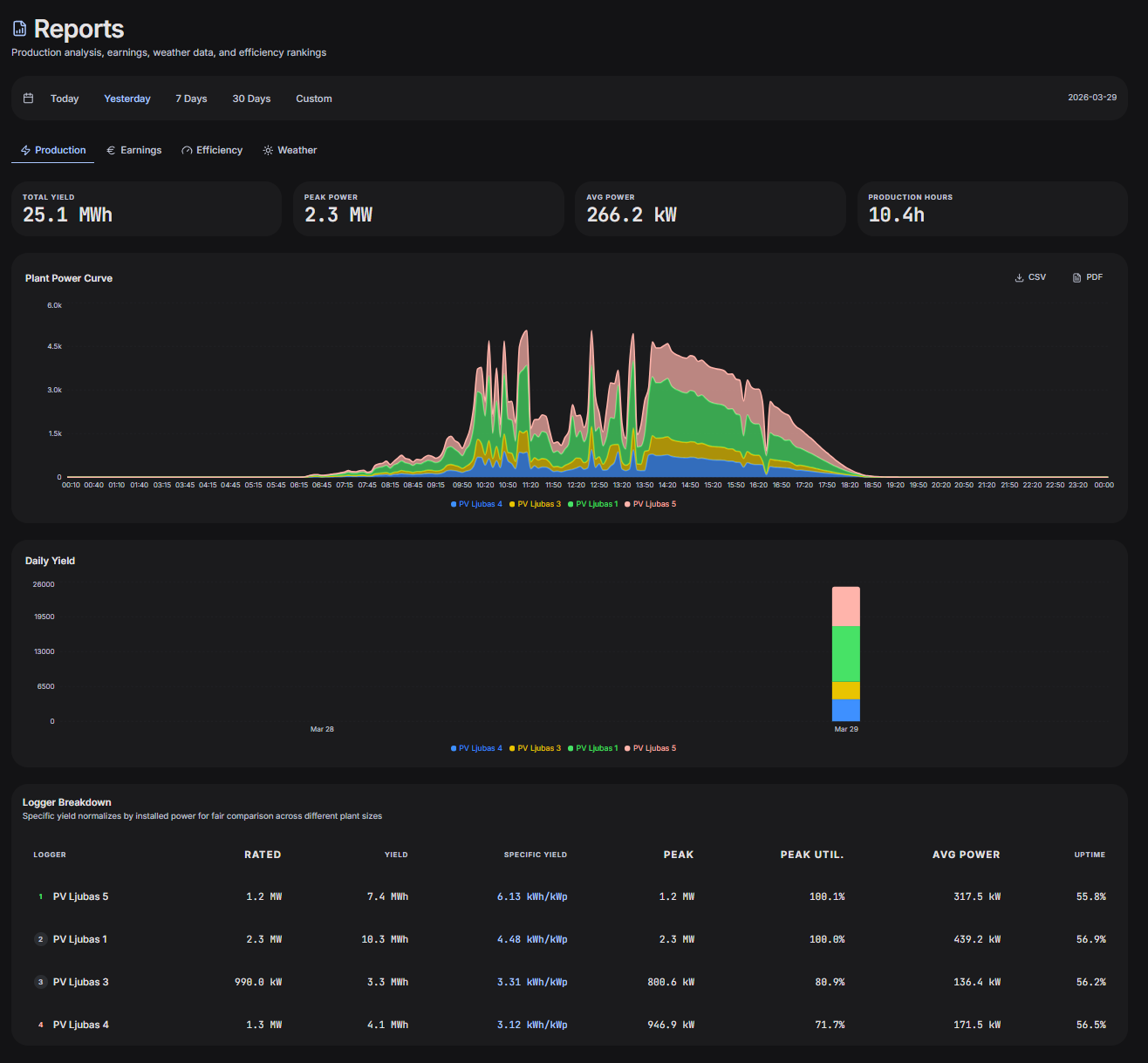
String-Level Visibility
Precision monitoring at the smallest unit. Instant identification of underperforming strings before they impact daily revenue.
Predict Tomorrow's Revenue Today
Machine learning models that analyze weather patterns and historical performance to forecast yield with 99% accuracy.
Schedule Power. Maximize Revenue.
Direct market integration for day-ahead and intra-day trading. Automation for peak value dispatch.
Store. Trade. Maximize.
Optimized battery storage management. Charge at low-cost, discharge at peak demand hours.
Alert to Resolution
End-to-end operational workflow. Identify gain opportunities through analytics and resolve through automated O&M ticketing.
Engineered for the
Precision Energy Era.
Single Source of Truth
Eliminate data silos. DYNVOLT integrates sensor data, grid metrics, and financial markers into one unified schema.
Edge-First Architecture
Runs on-site on embedded hardware, polling devices over Modbus TCP every 30 seconds. Your plant runs even if the internet goes down.

String-Level Visibility. Zero Blind Spots.
Monitor every PV string across every inverter in real-time. Detect underperformance, ground faults, and degradation before they cost you yield.

Predict Tomorrow's Revenue Today.
ML models trained on your plant's history, weather patterns, and market dynamics. Production forecasts with Q10/Q90 confidence bands.

Schedule Power. Maximize Revenue.
Overlay ENTSO-E market prices on your production schedule. AI suggests optimal power limits to sell at peak rates.

Why Operators Switch
Legacy SCADA
- ✗On-premise only
- ✗No AI / forecasting
- ✗No market integration
- ✗Dated 2010-era UI
- ✗Expensive licenses
- ✗No mobile access
OEM Portals
- ✗Vendor locked
- ✗Delayed cloud data
- ✗No energy trading
- ✗Limited analytics
- ✗No O&M tools
- ✗No data ownership
DYNVOLT ✦
- ✓Cloud + edge hybrid
- ✓AI forecasting built-in
- ✓7+ energy markets
- ✓Premium SCADA UI
- ✓Full O&M suite
- ✓Your data, your way
How DYNVOLT Works
Ready to Optimize Your Fleet?
Join the world's leading energy operators who trust DYNVOLT for precision asset management and market intelligence.